大机组状态监测与性能优化系统
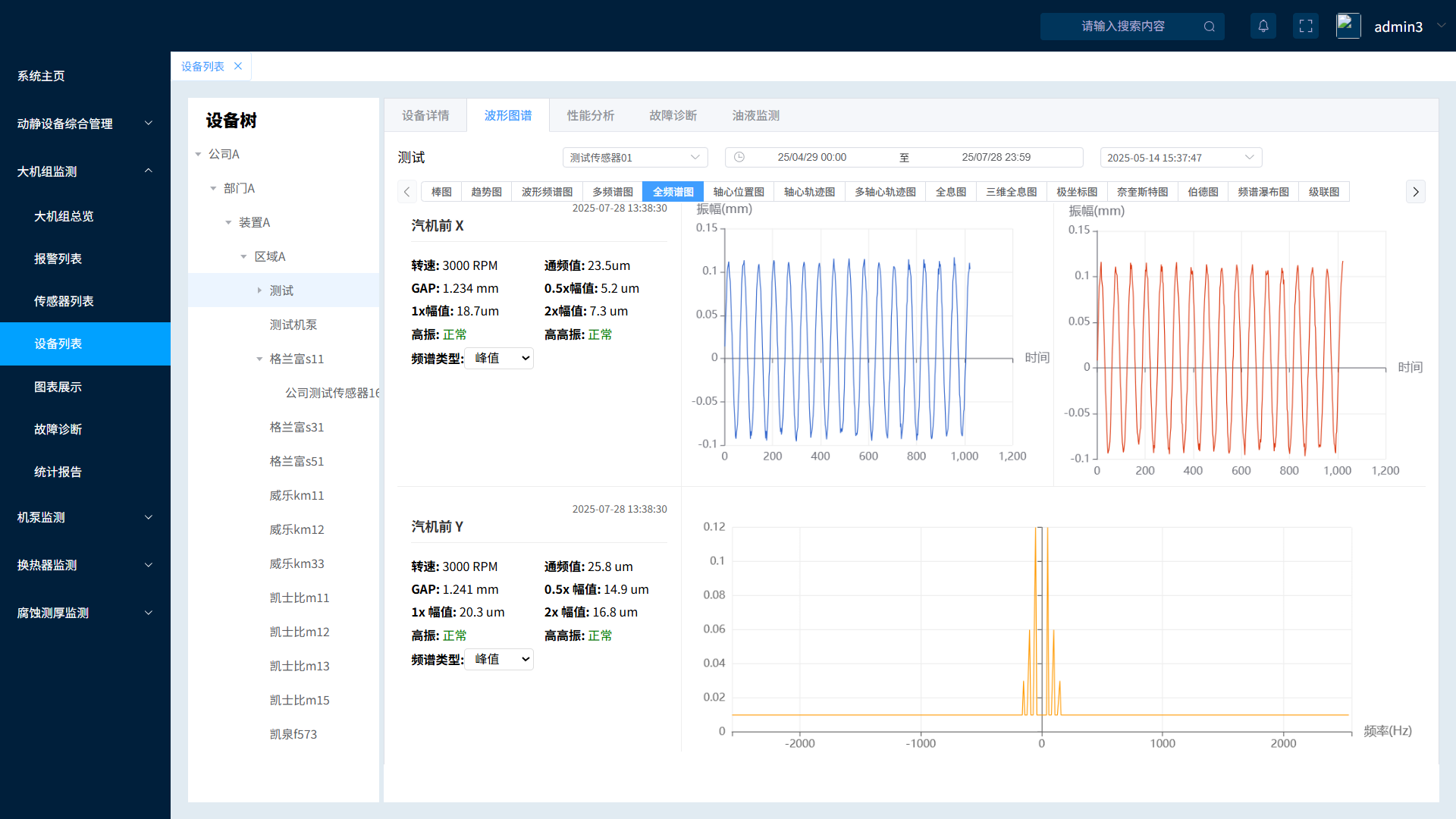
大机组智能监控与性能优化系统是保障关键设备“高可靠、长周期、优性能”运行的核心平台。系统整合多源数据,通过实时能效分析,实现对机组状态透明化监控与精准预警,并基于智能诊断模型提供故障定位及处理建议,显著降低非计划停机风险并提升年化能效。
大机组状态监测与性能优化系统
大机组智能监控与性能优化系统是保障关键设备“高可靠、长周期、优性能”运行的核心平台。系统整合多源数据,通过实时能效分析,实现对机组状态透明化监控与精准预警,并基于智能诊断模型提供故障定位及处理建议,显著降低非计划停机风险并提升年化能效。